Раздел Доход/расход
Что это за раздел
Раздел Доход/расход в Omnis нужен для быстрого просмотра финансовой динамики компании за выбранный период.
Именно здесь сотрудники:
- выбирают отчетный период
- смотрят общую картину по доходам и расходам
- сравнивают суммы поступлений и списаний
- анализируют разницу между доходами и расходами
- просматривают разбивку по категориям финансовых операций
Связанные документы по этому разделу:
Как пользоваться комплектом документов
Если нужен полный обзор раздела и описание интерфейса, начинайте с этого документа.
Если нужен быстрый ответ на типовой вопрос, открывайте:
Если нужен готовый рабочий маршрут в формате что делать шаг за шагом, открывайте:
Если нужно быстро разобрать проблему или непонятное поведение отчета, открывайте:
Раздел Доход/расход тесно связан:
- с Финансовым учетом, потому что именно оттуда берутся операции для графика и итогов
- с категориями финансового учета, потому что нижняя часть отчета группирует суммы именно по категориям
- с заказами, поставками и возвратами, потому что финансовые операции из этих процессов попадают в основу отчета

Кто работает с разделом
Владелец компании
Обычно использует отчет для быстрой оценки общей финансовой картины за нужный период.
Бухгалтер
Это основной пользователь раздела. Обычно он:
- проверяет доходы и расходы за выбранный период
- сверяет итоговые суммы с журналом финансовых операций
- смотрит, какие категории сильнее всего влияют на результат
- использует отчет как быстрый аналитический слой над финансовым учетом
Менеджер
В текущей модели доступа раздел ориентирован прежде всего на владельца компании и бухгалтера.
Что важно понимать до начала работы
Этот отчет не создает данные сам по себе.
Он строится на уже существующих финансовых операциях из раздела Финансовый учет.
Это значит:
- если операция не была создана в финансовом учете, в отчет она тоже не попадет
- если операция заведена с неверной категорией, это повлияет на итоговую картину
- если период выбран неверно, отчет тоже будет выглядеть неверным, хотя сами данные могут быть корректными
Также важно:
- по умолчанию отчет открывается за текущий календарный год
- отчет показывает данные только за выбранный период
- доходы и расходы строятся по дате создания финансовой операции
- график агрегирует данные по дням
- нижняя часть отчета показывает не только суммы, но и количество операций в каждой категории
1. Как открыть отчет
Раздел открывается по меню:
Управление -> Отчеты -> Доход/расход
Это отдельный экран внутри блока отчетов.
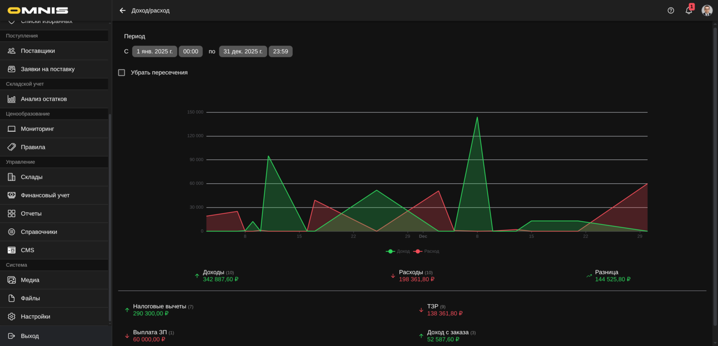
2. Поле Период
В верхней части отчета находится поле Период.
Через него сотрудник задает диапазон дат, за который нужно построить отчет.
Что важно про период
- по умолчанию берется текущий календарный год
- период можно изменить на любой нужный диапазон
- после изменения периода отчет перестраивается заново
3. График доходов и расходов
Главный элемент раздела - это график.
На нем одновременно отображаются:
- доходы
- расходы
Что показывает график
График показывает финансовую динамику по дням внутри выбранного периода.
Практический смысл:
- можно увидеть, в какие дни было больше доходов
- можно увидеть всплески расходов
- можно понять общую форму движения денег во времени
Как читать цветовую логику
- зеленая линия и область - доходы
- красная линия и область - расходы
Что видно при наведении на график
Во всплывающей подсказке по дате отчет показывает:
- дату
- сумму доходов за этот день
- сумму расходов за этот день
- количество операций по каждому направлению
4. Переключатель Убрать пересечения
Под полем периода находится переключатель Убрать пересечения.
Он меняет способ отображения графика.
Практический смысл:
- в одном режиме доходы и расходы видны как две наложенные линии
- в другом режиме график визуально разводит данные так, чтобы их было проще сравнивать без сильного наложения
Этот переключатель не меняет сами суммы и не пересчитывает отчет.
Он меняет только способ визуального отображения данных.
5. Блок итогов под графиком
Сразу под графиком расположен сводный блок по трем показателям:
- Доходы
- Расходы
- Разница
Что означает Доходы
Это сумма всех доходных финансовых операций, попавших в выбранный период.
Рядом в скобках показывается количество доходных операций.
Что означает Расходы
Это сумма всех расходных финансовых операций, попавших в выбранный период.
Рядом в скобках показывается количество расходных операций.
Что означает Разница
Это арифметическая разница:
- доходы минус расходы
Если значение положительное, блок выглядит как положительный результат периода.
Если отрицательное - как перевес расходов над доходами.
6. Разбивка по категориям
Ниже итогового блока отчет показывает список категорий финансовых операций.
Для каждой категории видно:
- направление операции
- название категории
- количество операций
- итоговую сумму по этой категории
Как читать этот блок
Это быстрый способ понять:
- какие именно категории формируют доход
- какие именно категории дают основные расходы
- где сосредоточены самые большие суммы
Категории в этом списке упорядочиваются так, чтобы более значимые по сумме строки были заметны раньше.
7. На что особенно обращать внимание
Не путайте отчет с журналом операций
Финансовый учет - это журнал отдельных операций.
Доход/расход - это уже сводный аналитический экран по этим операциям.
Не воспринимайте отчет как независимый источник истины
Если сумма в отчете кажется неправильной, сначала нужно проверять:
- период
- финансовые операции в журнале
- категории этих операций
Помните о природе данных
Например, доход по закрытому заказу в финансовом учете может отражаться как доходность заказа, а не как полная сумма заказа.
Значит, и в отчете это будет выглядеть именно так же.
8. Практические рекомендации
Сначала проверяйте период
Самая частая причина странной картинки в отчете - выбран не тот диапазон дат.
Используйте отчет как верхний уровень проверки
Если нужна быстрая оценка, отчет удобен.
Если нужна точная расшифровка, переходите в Финансовый учет.
Следите за качеством категорий
Если финансовые операции отнесены к неправильным категориям, нижний блок отчета перестает быть полезным для анализа.