Пошаговые сценарии по разделу Компоненты
Для чего нужен этот документ
Этот документ нужен для практической работы. Здесь собраны типовые сценарии в формате:
- когда использовать сценарий
- какие шаги выполнить
- на что обратить внимание
- чем завершить процесс
Связанные документы по разделу:
Открывайте этот документ, если нужно:
- быстро провести сотрудника по рабочему сценарию шаг за шагом
- стандартизировать создание CMS-блоков
- показать, как безопасно создавать, включать и проверять компоненты
Если нужен общий обзор интерфейса, вернитесь к:
Если нужен короткий ответ на точечный вопрос, открывайте:
Если проблема уже понятна и нужен диагностический маршрут, открывайте:
1. Как создать новый текстовый или баннерный блок
Используйте этот сценарий, если:
- нужно быстро добавить новый контентный блок
- нужен новый текст, баннер, ссылка или галерея
- контент-странице не хватает визуального или информационного элемента
Шаги
- Откройте Управление -> CMS -> Компоненты.
- Нажмите Создать.
- В окне выбора типа выберите нужный тип:
- Текстовый блок
- Медиа-баннер
- Ссылка
- Галерея-слайдер
- В карточке компонента заполните Наименование.
- При необходимости укажите Код.
- Убедитесь, что компонент активирован, если он уже готов к работе.
- Заполните основное содержимое блока.
- Сохраните компонент.
Что проверить после создания
- карточка сохранилась без ошибок
- тип компонента выбран правильно
- название понятно для команды
- блок готов к размещению на странице
Результат
В CMS появляется новый контентный блок, который можно разместить на нужной странице.

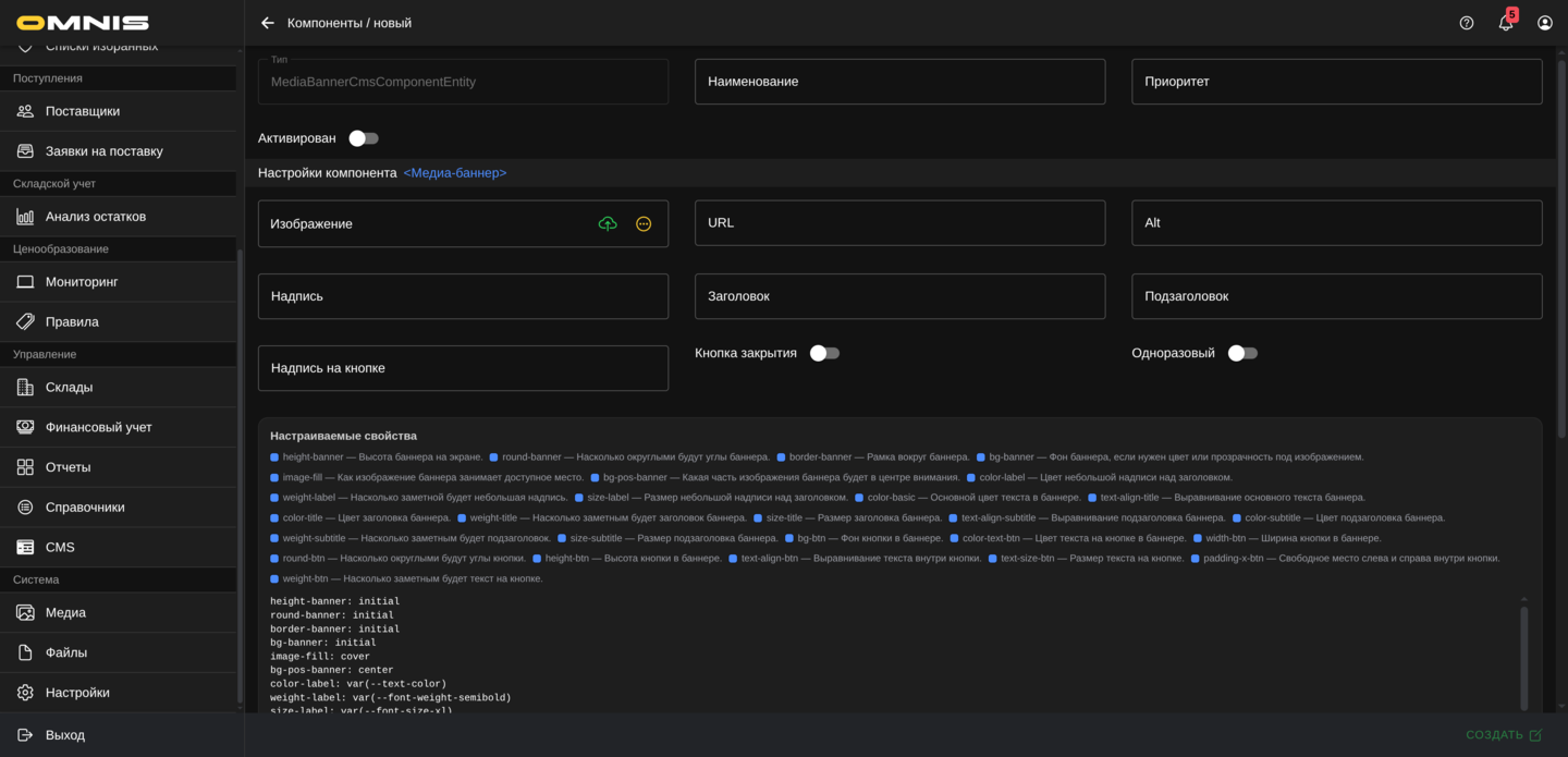
2. Как создать переиспользуемый баннер для нескольких экранов
Используйте этот сценарий, если:
- один и тот же баннер нужен на нескольких страницах
- нужно централизованно вести важный промо-блок
- команда хочет избежать ручных дублей
Шаги
- Откройте каталог Компоненты.
- Создайте компонент типа Медиа-баннер.
- Дайте компоненту понятное название, например Главный баннер акции.
- Заполните изображение, заголовок и остальные нужные поля баннера.
- Сохраните компонент.
- Разместите этот же компонент в нужных слотах на страницах, где он должен повторяться.
- Проверьте результат на каждом экране.
На что обратить внимание
- переиспользовать стоит только действительно одинаковый блок
- если для разных экранов нужен заметно разный баннер, лучше создавать отдельные компоненты
Результат
Один баннер можно поддерживать централизованно и использовать сразу в нескольких местах.
3. Как создать меню для навигации по витрине
Используйте этот сценарий, если:
- нужно собрать навигационный блок
- требуется нижнее меню или набор ссылок
- у витрины появился новый маршрут для клиента
Шаги
- Откройте Компоненты.
- Нажмите Создать.
- Выберите тип Меню.
- Заполните Наименование.
- Добавьте пункты меню.
- Для каждого пункта задайте понятное название и корректный адрес перехода.
- Проверьте порядок пунктов меню.
- Сохраните компонент.
- Разместите меню в нужном слоте страницы.
Что проверить после сохранения
- все пункты меню ведут туда, куда нужно
- порядок элементов соответствует клиентскому сценарию
- в меню нет лишних или пустых пунктов
Результат
Команда получает готовый навигационный блок, который можно использовать в приложении.

4. Как создать карусель товаров или торговый блок
Используйте этот сценарий, если:
- нужно показать подборку товаров
- нужен блок новинок, акций или рекомендаций
- на главной странице или промо-экране нужен товарный акцент
Шаги
- Откройте каталог Компоненты.
- Создайте компонент типа Карусель товаров.
- Укажите понятное название блока.
- Заполните состав товаров или подборки.
- Проверьте порядок элементов.
- При необходимости скорректируйте внешний вид блока.
- Сохраните компонент.
- Разместите его на нужной странице.
Что проверить после сохранения
- в подборке только нужные товары
- порядок карточек корректный
- блок соответствует задаче страницы
Результат
Витрина получает готовый товарный блок для продвижения ассортимента.
5. Как временно отключить компонент без удаления
Используйте этот сценарий, если:
- блок временно не нужен
- команда тестирует другой вариант
- компонент должен остаться в системе как заготовка
Шаги
- Откройте карточку нужного компонента.
- Отключите Активирован.
- Сохраните компонент.
- Проверьте связанные страницы, если этот блок уже использовался на экранах.
Что важно
- отключение компонента безопаснее, чем поспешное удаление
- перед отключением полезно понимать, где именно блок используется
Результат
Компонент остается в CMS, но выводится из рабочей схемы.
6. Как аккуратно настроить дополнительные свойства компонента
Используйте этот сценарий, если:
- базовый вид блока почти подходит
- нужно немного поправить отступы или внешний вид
- компонент ведет себя слишком плотно или слишком свободно на странице
Шаги
- Откройте карточку компонента.
- Сначала проверьте основной вид блока без дополнительных правок.
- Перейдите к дополнительным свойствам.
- Изменяйте только те параметры, смысл которых понятен команде.
- Если работаете через редактор приложения, открывайте справку рядом с полем, чтобы проверить примеры и допустимые единицы измерения.
- Сохраните компонент.
- Проверьте блок на реальном экране.
- При необходимости добавьте правила для разных дисплеев.
На что обратить внимание
- не стоит массово менять все поля сразу
- безопаснее вносить по одной понятной правке и сразу смотреть результат
Результат
Компонент получает более точную настройку внешнего вида без лишнего усложнения карточки.
7. Как проверить компонент перед публикацией
Используйте этот сценарий перед передачей блока в работу или перед показом владельцу компании.
Шаги
- Откройте карточку компонента.
- Проверьте Тип.
- Проверьте Наименование.
- Проверьте Активирован.
- Проверьте основное содержимое компонента.
- Проверьте, нет ли лишних временных полей, тестовых значений и чернового контента.
- Убедитесь, что компонент размещен на нужной странице.
- Откройте реальный экран в клиентском приложении или в живом предпросмотре.
Что считать успешным результатом
- компонент выглядит так, как ожидалось
- блок стоит на правильном экране
- содержимое блока соответствует задаче страницы
- команда понимает, что именно является рабочей версией компонента